前言
本文总结了docker部署达梦数据库的方法,方便大家研究学习。
⛳️ 1.达梦简介
达梦数据库管理系统是达梦公司推出的具有完全自主知识产权的高性能数据库管理系统,
简称dm。达梦数据库管理系统的最新版本是8.0版本,简称dm8。
dm8采用全新的体系架构,在保证大型通用的基础上,
针对可靠性、高性能、海量数据处理和安全性做了大量的研发和改进工作,
极大提升了达梦数据库产品的性能、可靠性、可扩展性,能同时兼顾oltp和olap请求,
从根本上提升了dm8产品的品质。
达梦公司2022年6月喜报频传,再创佳绩。达梦荣登“2022网信数据库企业排行”榜首,
达梦数据荣获“新一代信息技术榜单”多项大奖,这多项荣誉授予,
都是业内对其产品和企业的认可。
6月29日,达梦申请在上交所科创板挂牌上市,若上市成功,
梦也将成为a股市场国产数据库第一股。
📖 2022年7月排行榜top10得分详情表

⛳️ 2.镜像下载
邦德的docker hub的地址:https://hub.docker.com/u/techerwang
镜像下载:docker pull techerwang/dbhub:jem_dm8

阿里镜像下载,速度快
docker pull registry.cn-shanghai.aliyuncs.com/techerwang/dbhub:jem_dm8
⛳️ 3.创建容器
docker run -d --name jemdm8 -h jemdm8 -p 52360-52364:5236-5240 -p 58080:8080 -p 53389:3389 -v /sys/fs/cgroup:/sys/fs/cgroup –privileged=true techerwang/dbhub:jem_dm8 /usr/sbin/init
📖 进入容器
docker exec -it jemdm8 bash
📖 检查服务
[root@jemdm8 /]# systemctl status dmagentservice dmapservice dmservicedmserver tomcat | grep active

⛳️ 4.数据库使用
✨ 4.1 数据库登陆
[root@jemdm8 /]# disql sysdba/sysdba sql> desc v$database; sql> select name, create_time, arch_mode, total_size, open_count, startup_count from v$database;

sql> select * from v$tablespace;

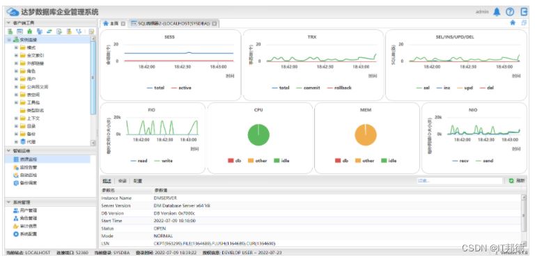
✨ 4.2 dem介绍
dem全称为dameng enterprise manager,是一个web的数据库监控系统,
通过dem可以同时对多套达梦数据库环境进行监控。
dem环境需要一台web服务端,然后在每个达梦数据库端安装dem代理。
本工具主要提供如下功能:
📖 客户端工具
用户能够通过 dem 工具来进行 dm 数据库的对象管理、状态监控、sql 查询与调试。
📖 监控与告警
本功能是 dem 工具的核心功能。通过远程主机部署代理,能够实现对远程主机状态和远程主机上 dm 数据库实例状态的监控。重要是 dem 的监控不只局限于单个数据库实例,它能够对数据库集群(mpp、rac、数据守护)进行监控和管理。
📖 系统管理
dem 工具提供了工具本身的系统配置与权限管理,方便不同用户同时使用工具,并限制非 admin 用户的权限。
dem是跟oracle公司的enterprise manager管理器差不多的,但是oracle公司的em是单独的安装介质,达梦的em是数据库软件里面自带的。
dem的安装手册是在安装数据库安装目录web目录下有readme.txt和dem.pdf。

这个镜像默认配置了dem,端口为8080,主机映射端口为58080,
所以dem的访问地址为:http://192.168.1.54:58080/dem/
用户名为admin,密码为888888


✨ 4.3 远程连接达梦
远程连接命令:disql sysdba/sysdba@192.1.54.36:52360
使用达梦管理工具也是可以连接的



到此这篇关于docker快速部署国产达梦数据库的实现示例的文章就介绍到这了,更多相关docker 部署国产达梦数据库内容请搜索代码网以前的文章或继续浏览下面的相关文章希望大家以后多多支持代码网!
发表评论