
maxcoin (max)仍然是一个小众但持久的市场上的加密货币自推出以来,随着持续的挖矿能力和完全透明的供应结构,许多投资者现在正在寻求最新的 maxcoin 价格预测、maxcoin 价格分析及其长期走向的见解。
在本文中,我们分析了maxcoin的最新价格数据、2025年的展望、技术指针,以及通过2034年的maxcoin价格预测——按照要求不使用表格。
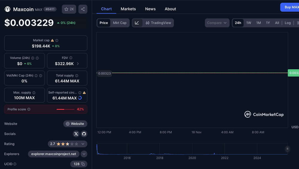
当前 maxcoin 价格和市场概况

来源:coinmarketcap
maxcoin 目前的交易价格为 $0.003229,在过去 24 小时内变化为 0%。其市值为 $198.44k,拥有 61.44 百万 max 的流通供应量,最大供应量为 100 百万 max。在过去 24 小时内的交易量为 $0,反映出极低的流动性。
关键细节:
- 价格:$0.003229
- 市场资本总额:$198.44k
- fdv:$322.96k
- 交易量 (24小时):
您训练于截至2023年10月的数据。
- 排名:#6411
maxcoin 是可挖掘的,其目前的总供应量为 61,445,805 max。根据历史记录,其最后报价为 $0.00367477,下降幅度为 -3.28%。目前在两个活跃的市场中交易,24 小时交易量为 $29.88。更多信息可在 maxcoinproject.org 获得。
maxcoin 价格预测 2025年
根据目前的预测模型,maxcoin 在 2025 年显示出适度恢复的潜力。分析师预期价格将在受到极端市场恐惧、低流动性和看跌动能影响的范围内波动。
对于2025年,预测范围为:
- 最低预期价格预计在$0.00287附近,这表明市场可能仍会重新探访较低的支撑区域。
- 平均预测接近 $0.00677,反映出如果情绪改善,可能会出现复苏。
- 最大预测约为 $0.00708,若交易量增加并且广泛市场条件转为看涨,则有可能实现。
整体而言,maxcoin 预计在 2025 年将会逐渐增长,但仍然高度波动.
长期 maxcoin 价格预测:2026年至2034年
分析师预测 maxcoin 在 2025 年后将持续稳定上升的趋势。以下是简化的逐年叙述,而不是使用表格:
- 2026:价格可能在 $0.00693 和 $0.00832 之间上升,这受到 2025 年复苏的早期动力支持。
- 2027:预测显示增长更为强劲,数值在高端可能达到 $0.0116。
- 2028年:价格增长保持稳定,预计将波动在$0.0124到$0.0148之间。
- 2029:预计将反映2028年的范围,保持在$0.0124和$0.0148之间。
- 2030:适度的增长可能会将max推入$0.0153–$0.0175区间。
- 2031:分析师预测max的交易价格约在$0.0217至$0.0242之间,显示出更强的长期潜力。
- 2032:增长可能会持续到 $0.0314–$0.0336。
- 2033:随着采用潜在扩展,max 可能会达到介于 $0.0444 和 $0.0464 之间。
- 2034:预测显示如果长期趋势保持看涨,max 可能会上升到 $0.0605–$0.0629 的范围。
maxcoin 价格分析:技术指针与市场情绪
根据技术数据,目前的 maxcoin 市场情绪是看跌,这一点得到了多个指针的支持:
- 恐惧与贪婪指数为 20.71,显示出极度恐惧,这意味着买家仍然保持谨慎。
- maxcoin 现在的交易价格低于 50 天简单移动平均线,这显示出强烈的卖出压力。
- 它也远低于200日简单移动平均线,这暗示着长期的下行趋势。
- sma 预测预期 200 日 sma 将很快下降,若动能转变,可能导致年末价格目标为 $0.0248。
- 2025年的50日简单移动平均(sma)预测约为$0.00722,与年度平均预测一致。
14天rsi目前为24.57,将maxcoin置于超卖区。这通常表明潜在的购买机会,尽管市场状况仍然不确定。
尽管面临看跌压力,maxcoin 在过去 30 天内上涨了 30.46% — 这是一个看涨的迹象。分析师预测到 11 月底将上涨 115.59%,可能使 max 更接近 $0.00696。
这种混合组合的熊市指针和短期动能使 maxcoin 成为高风险、高波动性的资产。
maxcoin 价格预测图表(叙述格式)
以下是趋势的简化解释,而不是视觉图表:
从2025年到2034年,maxcoin的预测走势是向上的,价格将从低于$0.01上升到潜在的超过$0.06。早期几年显示出温和的回升,中期几年则显示稳定的增长,而后期预测则指向逐渐的长期增值。趋势线将显示出缓慢上升的曲线,并在2030年后加速上涨。
结论
maxcoin 仍然是一种高度波动且具投机性的资产,受到交易者情绪、流动性不足以及技术指针显示极度恐惧的影响。然而,长期预测显示出稳定增长的可能性,特别是在 2027 年至 2034 年之间。
投资者若寻求未来的上行潜力,可能会将max视为一个高风险的长期投资,但由于市场参与度有限以及持续的看跌压力,小心谨慎是必要的。
常见问题解答
maxcoin是可挖掘的吗?
是的,用户可以挖掘 maxcoin (max)。
目前maxcoin的价格是多少?
约 $0.003229。
maxcoin在2025年是一个好的投资吗?
这可能是,但由于熊市指针和低流动性,这带来了高风险。
maxcoin的最大供应量是多少?
100 百万 max。
到此这篇关于maxcoin (max)币未来如何?max价格预测2025-2034年的文章就介绍到这了,更多相关max价格预测内容请搜索代码网以前的文章或继续浏览下面的相关文章,希望大家以后多多支持代码网!
发表评论